Skip to main content

PostgreSQL® metrics exposed in Grafana®

The metrics/dashboard integration in the Aiven console enables you to push PostgreSQL® metrics to an external endpoint like Datadog or to create an integration and a prebuilt dashboard in Aiven for Grafana®.

For more information on enabling the integration, see Monitor PostgreSQL® metrics with Grafana®.

General info about default dashboards

A few key points about the default dashboards pre-created by Aiven in Grafana:

  1. The PostgreSQL dashboards show all tables and indexes for all logical databases since Aiven cannot determine tables or indexes relevance.
  2. Some metrics are gathered but not shown in the default dashboard, you can access all available metrics by creating new dashboards.
  3. New dashboards can be created to show any metrics or use any filtering criteria. The default dashboard can be used as a template to make the process easier.
warning

When creating new dashboards, do not prefix the names with "Aiven" because they may be removed or replaced. The "Aiven" prefix is used to identify Aiven's system-managed dashboards. This also applies to the default dashboard, for which any direct editing to it can be lost.

PostgreSQL metrics prebuilt dashboard

The PostgreSQL default dashboard is split into several sections under two main categories: Generic and PostgreSQL. Generic metrics are not specific to the type of service running on the node and mostly related to CPU, memory, disk, and network. PostgreSQL metrics are specific for the service.

General metrics

Overview

This section shows a high-level overview of the service node health. Major issues with the service are often visible directly in this section.

note

In the Overview section, the figures for services with multiple nodes are averages of all nodes that belong to the service. For some metrics, such as disk space, this typically does not matter since it's equal across all the nodes. For other metrics, especially when related to load concentrated only on the primary node, high values can be dampened by the average. Node-specific values are shown in the system metrics section.

Grafana Dashboard for PostgreSQL Overview Section

The following metrics are shown:

Parameter NameParameter DefinitionAdditional Notes
UptimeThe time the service has been up and running.
Load averageThe number of processes that would want to run.If the Load average figure is higher than the number of CPUs on the nodes, the service can be under-provisioned.
Memory availableMemory not allocated by running processes.
Disk freeAmount of unused disk space.

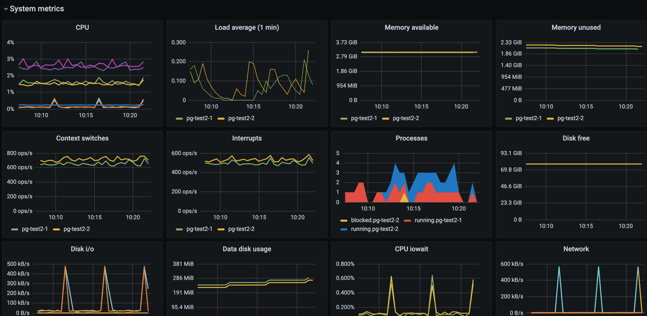
System metrics

This section shows a more detailed listing of various generic system-related metrics.

Grafana Dashboard for PostgreSQL System Metrics Section

The following metrics are shown:

Parameter NameParameter DefinitionAdditional Notes
CPUSystem, user, iowait, and interrupt request (IRQ) CPU usage.A high iowait is an indication that the system is writing or reading too much data to or from disk.
Load averageThe number of processes that would want to run.The Load average figure is higher than the number of CPUs on the nodes, the service might be under-provisioned.
Memory availableThe amount of memory not allocated by running processes.
Memory unusedThe amount of memory not allocated by running processes or used for buffer caches.
Context switchesThe number of switches from one process or thread to another.
InterruptsThe number of interrupts per second.
ProcessesThe number of processes that are actively doing something.Processes that are mostly idle are not included.
Disk freeThe current amount of remaining disk space.Aiven suggest to actively monitor this value and associate it with an alert. The database will stop working correctly if it runs out of disk space.
Disk i/oThe number of bytes read and written per second on each of the nodes.
Data disk usageThe amount of disk space that is in use on the service's data disk.
CPU iowaitThe percentage of CPU time spent waiting for the disk to become available for read and write operationsAiven suggest to create an alert that is triggered when iowait goes beyond a certain threshold for an extended time. This gives you an opportunity to respond when the database starts to slow down from too many read and write operations.
NetworkThe number of inbound and outbound bytes per second for a node.
Network (sum of all nodes)The same as the Network graph, but values are not grouped by service node.
TCP connectionsThe number of open TCP connections, grouped by node.
TCP socket state total on all nodesThe number of TCP connections across all service nodes, grouped by the TCP connection state.

PostgreSQL-specific metrics

For most metrics, the metric name identifies the internal PostgreSQL statistics view. See the PostgreSQL documentation for more detailed explanations of the various metric values.

Metrics that are currently recorded but not shown in the default dashboard include postgresql.pg_stat_bgwriter and postgresql.pg_class metrics as a whole, as well as some individual values from other metrics.

PostgreSQL overview

The metrics in the PostgreSQL overview section are grouped by logical database. In addition, some metrics are grouped by host.

Grafana Dashboard for PostgreSQL database Overview Section

Parameter NameParameter DefinitionAdditional Notes
Database sizeThe size of the files associated with a logical databaseSome potentially large files that are not included in this value. Most notably, the write-ahead log (WAL) is not included in the size of the logical databases as it is not tied to any specific logical database.
ConnectionsThe number of open connections to the databaseEach connection puts a large burden on the PostgreSQL server and this number should typically be fairly small. Use connection pooling to reduce the number of connections to the actual database server.
Oldest running query ageThe age of the oldest running queryTypical queries run in milliseconds, and having queries that run for minutes often indicates an issue.
Oldest connection ageThe age of the oldest connection.Old open connections with open transactions are a problem, because they prevent VACUUM from performing correctly, resulting in bloat and performance degradation.
Commits / secThe number of commits per second
Rollbacks / secThe number of rollbacks per second
Disk block reads / secThe number of 8 kB disk blocks that PostgreSQL reads per second, excluding reads that were satisfied by the buffer cache.The read operations may have been satisfied by the operating system's file system cache.
Buffer cache disk block reads / secThe number of 8 kB disk blocks that PostgreSQL reads per second that were already in buffer cache.
Temp files created / minThe number of temporary files that PostgreSQL created per minute.Temporary files are usually created when a query requests a large result set that can't fit in memory and needs to be sorted or when a query joins large result sets. A high number of temporary files or temporary file bytes may indicate that you should increase the working memory setting.
Temp file bytes written / secThe number of bytes written to temporary files per secondThis value should be kept at reasonable levels to avoid the server becoming IO-bound from having to write so much data to temporary files.
Deadlocks / minThe number of deadlocks per minute.Deadlocks occur when different transactions obtain row-level locks for two or more of the same rows in a different order. You can resolve deadlock situations by retrying the transactions on the client side, but deadlocks can create significant bottlenecks and high counts are something that you should investigate.

PostgreSQL indexes

This section contains graphs related to the size and use of indexes. Since the default dashboard contains all indexes in all logical databases, it is convoluted for complex databases.

tip

You might want to make a copy of the default dashboard and add additional constraints for the graphs to filter out uninteresting indexes. For example, for the size graph, you might want to include only indexes that are above X megabytes in size.

Grafana Dashboard for PostgreSQL database Indexes Section

Parameter NameParameter DefinitionAdditional Notes
Index sizeThe size of indexes on disk
Index scans / secThe number of scans per second per index
Index tuple reads / secThe number or tuples read from an index during index scans
Index tuple fetches / secThe number of table rows fetched during index scans

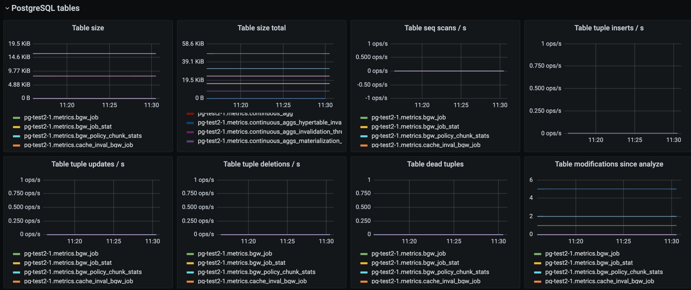
Tables

This section contains graphs related to the size and use of tables. As with indexes, the graph will be convoluted for complex databases, and you may want to make a copy of the dashboard to add additional filters that exclude uninteresting tables.

Grafana Dashboard for PostgreSQL database Indexes Section

Parameter NameParameter DefinitionAdditional Notes
Table sizeThe size of tables, excluding indexes and TOAST data
Table size totalThe total size of tables, including indexes and TOAST data
Table seq scans / secThe number of sequential scans per table per secondFor small tables, sequential scans may be the best way of accessing the table data and having a lot of sequential scans may be normal, but for larger tables, sequential scans should be very rare.
Table tuple inserts / secThe number of tuples inserted per second
Table tuple updates / secThe number of tuples updated per second
Table tuple deletions / secThe number of tuples deleted per second
Table dead tuplesThe number of rows that have become un-referenced due to an update or deletion for the same row, and uncommitted transactions older than the update or delete operation are no longer running. The rows will be marked reusable during the next VACUUM.High values may indicate that vacuuming is not aggressive enough. Consider adjusting its configuration to make it run more often, because frequent vacuums reduce table bloat and make the system work better. The n_live_tup value is available and can be used to create graphs that show tables with high ratios of dead and live tuples.
Table modifications since analyzeThe number of inserts, updates, or deletions since the last ANALYZE operationA high number for this parameter means that the query planner may end up creating bad query plans because it is operating on obsolete data. Vacuuming also performs ANALYZE, and you may want to adjust your vacuum settings if you see slow queries and high table modification counts for the related tables.

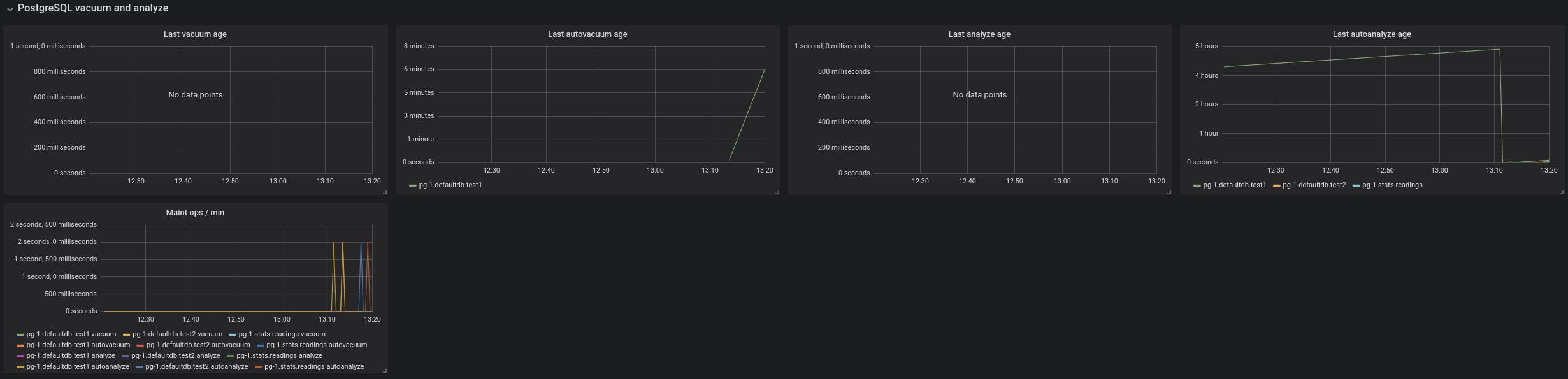
PostgreSQL vacuum and analyse

This section contains graphs related to vacuum and analyze operations. The graphs are grouped by table and, for complex databases, you probably want to add additional filter criteria to only show results where values are outside the expected range.

Grafana Dashboard for PostgreSQL database Vacuum and Analyse Section

Parameter NameParameter DefinitionAdditional Notes
Last vacuum ageTime since the last manual vacuum operation for a table
Last autovacuum ageTime since the last automatic vacuum operation for a table
Last analyze ageTime since the last manual analyze operation for a table
Last autoanalyze ageTime since last automatic analyze operation for a table
Maint ops / minThe number of vacuum and analyze operations per table, per minute

PostgreSQL miscellaneous

This section contains PostgreSQL metrics graphs that are not covered by the previous sections.

Grafana Dashboard for PostgreSQL database Miscellaneous Section

Parameter NameParameter DefinitionAdditional Notes
Xact replay lagThe replication lag between primary and standby nodes
Replication bytes diffThe replication lag in bytes. This is the total diff across all replication clients.To differentiate between different standby nodes, you can additionally group by the client_addr tag. This graph shows a difference based on write_lsn; flush_lsn is also available.
Unfrozen transactionsThe number of transactions that have not been frozen as well as the freeze limitIn very busy systems, the number of transactions that have not been frozen by vacuum operations may rise rapidly and you should monitor this value to ensure the freeze limit is not reached. Reaching the limit causes the system to stop working. If the txns values get close to the freeze limit, vacuum settings need to be made more aggressive, and you must resolve any problems that prevent vacuum operations from completing, such as long-running open transactions.